AI search changed how people discover information. And it changed your job as a search marketer.
Even with strong rankings, AI Overviews can intercept your clicks. When customers ask ChatGPT or other AI platforms about your industry, they might see competitors, while your brand is missing or misrepresented.
The solution? Expand your focus beyond Google rankings. The new goal is total visibility across both search engines and AI platforms.
It’s about getting seen everywhere people search.
That’s why we built Semrush One—an all-in-one offer designed to measure, manage, and grow your brand’s visibility across every search surface.

Here's how to use it to assess your AI search standing, step by step.
1. Check Any Brand’s Overall Search Visibility
With Semrush One, you get two powerful toolkits in one platform: the SEO Toolkit and the AI Visibility Toolkit. Together, they deliver unified dashboards and reports that connect traditional SEO performance with emerging AI visibility data.
Start with a Domain Overview. It’s your quick answer to "How visible is my brand right now across search?"
This dashboard gives you a benchmark of your total search presence: both familiar SEO metrics (like Authority Score, organic traffic, and backlinks) with new AI visibility signals.
It’s also a great way to get comfortable exploring Semrush—click any blue number to dive deeper into the data.

AI Visibility metrics include:
- AI Visibility Score: How often AI platforms mention your brand compared to competitors
- Cited Pages: Pages from your domain that are referenced by AI responses
- Mentions: The number of times your brand appears across AI-generated results
- Mentions by LLM: Which large language models (LLMs) are mentioning your brand
Compare Competitors Quickly
Re-run the report for competitors to see how your visibility compares.
For example, comparing Warby Parky's numbers above to their competitor, Zenni Optical:

And Eyebuydirect:

In just a few clicks, we can see:
- Warby Parker leads with the highest AI Visibility score and AI search mentions
- Zenni Optical earns the strongest Authority Score and Organic Search Traffic
- Warby Parker invested the most in paid traffic, with an estimated 556.2K paid search visits for the month
So you can quickly see how different competitors are performing across the full search landscape.
2. Benchmark Your AI Visibility
Next, open Visibility Overview to run an AI visibility checkup. This is your baseline for how your brand performs across AI search platforms.
To access to this report, just click on the AI Visibility score from Domain Overview, or navigate to the AI Visibility Toolkit in the left menu.

Your AI Visibility score shows how often AI platforms mention your brand across relevant prompts and topics.
The dashboard updates monthly and keeps a full history, so you always have a benchmark to measure progress over time.
Scroll down below the dashboard to view a table with your brand’s current wins and opportunities.

You’ll see five lists to toggle between:
- Your Performing Topics: Topics where your brand already gets mentioned
- Topic Opportunities: Topics where competitors get mentioned but you don’t—use these for your content roadmap
- Cited Sources: External websites most cited in AI responses for your niche
- Source Opportunities: Cited websites for the prompts that mention competitors but not you–use these for outreach
- Cited Pages: Pages from your domain that AI cites, showing which content drives visibility
Every missing mention is a growth opportunity—and potential lost revenue.
From this report, you'll discover:
- Topics that trigger AI responses mentioning your brand
- Topics where competitors appear but you don't
- Your share of voice across AI platforms
- Content gaps reducing your visibility
Apply the filters to separate your strengths (Your Performing Topics, Cited Pages) from opportunities (Topic Opportunities, Source Opportunities), and plan your next steps accordingly.
3. Find Gaps Between Competitors
To win in AI search, you need to spot where competitors are cited and you’re not. This is an AI visibility gap analysis, similar to a traditional SEO gap analysis but focused on how AI platforms reference brands in your niche.
Use the Competitor Research report to run this analysis.
To start, enter your domain and up to four competitor domains. If you’re unsure who to include, start with the auto-suggested list of competitors in the tool.

The report shows each competitor’s benchmarks for AI visibility, mentions, and audience size.

As with the Visibility Overview report, Competitor Research report saves historical data so you can identify trends month over month.
The table of results provides roadmap ideas for capturing marketing share.

Use the “Missing” and “Weak” filters to reveal the topics where competitors are mentioned but you’re not.
These insights help you:
- Identify topic gaps where competitors dominate AI responses
- Spot prompt patterns that consistently favor rivals
- Prioritize first-mover opportunities before others catch on
AI platforms often cite only a handful of trusted sources (typically 3-5) for each topic. So if your brand isn’t among them, you risk disappearing from the conversation.
Your long-term goal is consistent presence across entire topics, not just one-off mentions. This builds authority and visibility.
Semrush research estimates that LLM traffic will become up to 4.4x more valuable than traditional search.

Visitors from AI are typically warmer leads. They’re comparing options, asking questions, and ready to act.
Now’s the time to expand your footprint in AI results.
Once you’ve benchmarked your visibility against competitors, dive deeper into the opportunities to grow.
4. Discover & Evaluate the Topics People Ask AI
Run Prompt Research to see what your audience is asking AI platforms—and how your brand can capture that demand.

Prompt Research helps you:
- Discover relevant, high-volume topics in your niche
- See which brands are mentioned most often on a topic
- Assess a topic’s AI volume, difficulty, and competition level
- Understand user intent behind queries and prompts
- Identify content opportunities to increase AI mentions
For example, here’s the top brands mentioned for all topics related to "eyeglasses". It’s a quick way to assess the competition in a specific area.

Prompts vs. Keywords
Think of this as keyword research for AI. The goal is still to understand your audience’s questions and pain points, but the format works differently.
Typically, prompts are longer and more contextual than keywords.
They may include:
- A persona (e.g., “small business owner”)
- A context (e.g., “new environmental startup”)
- An expected output (e.g., “best business tool”)
| Sample keywords | Sample prompts |
| eyeglass repair near me fix scratched glasses lenses how to tighten glasses screws affordable lens replacement prescription glasses repair kit clean foggy eyeglass lenses | “What’s the best way to fix scratched eyeglass lenses at home?” “How long does it typically take to repair or replace glasses lenses?” “Pros and cons of professional eyeglass repair vs. DIY kits.” “I own a local eyewear shop — what’s the best way to advertise my lens repair service online?” |
Because prompts are highly specific, tracking them individually (as you would with high-value keywords) is inefficient.
Instead, focus on topics. That’s why the Semrush database uses topic-level metrics instead of single prompts.
Note: To present an actionable and grounded prompt database, Semrush starts by sourcing billions of real prompts from AI search clickstream data and Google’s keyword dataset for AI Overviews. Then, we organize that dataset into meaningful topics, with duplicates removed and phrasing simplified. This preserves the original intent and semantics without giving you random, disconnected prompts to focus on. The result is a set of topics based on real AI user activity.
How to Use Prompt Research
To start, enter a topic in the Prompt Research search bar.

Right away, you’ll see several top-level metrics to evaluate the opportunity.

- Related Topics AI Volume: An estimate of how often people ask about the given topic across AI platforms. Measured at the topic level, not for individual prompts
- Topics: The number of topic clusters related to the queried phrase
- Prompts: The number of individual prompts in Semrush's prompt database that make up these topics
- Intent: The breakdown of user intent behind the prompts that make up the topic. Task intent indicates prompts where the user is asking AI to perform a certain action or generate a specific output.
- Brands Mentioned: The number of unique brands that were found in the LLM responses to all of the prompts in a given topic
- Source Domains: The domains that are cited as sourced in the LLM responses across the related topics
You can also add prompts to a tracking campaign with the Monitor button.

Why?
Highly specific prompts capture the exact voice of your ideal customers. Tracking them helps you measure progress and monitor new competitors as you optimize (more on this later).
5. See How AI Talks About Your Brand
It’s not enough to know if AI platforms mention your brand. You also need to know how they mention it.
For example, Coalition Technologies was dealing with ChatGPT mislabelling their client’s outdoor gear products as “outdated technology.”
It's not outdated or old technology—we're talking about military surplus. But the brand sentiment was decidedly negative. We had to refresh messaging on the About page, homepage, and social profiles to steer those responses back toward accuracy.
Using Semrush, they identified the source of that misconception and successfully shifted the brand’s AI sentiment in a positive direction.
Positive sentiment in AI citations can strengthen trust and brand perception. Similarly, negative sentiment can quietly erode both.
Use Brand Performance reports in Semrush to monitor how AI platforms represent your brand. You’ll get four views:
- Brand Performance: To benchmark AI share of voice and sentiment vs. competitors
- Perception: To understand why your sentiment looks the way it does and how it changes over time
- Narrative Drivers: To see the questions and citations driving conversations in your niche
- Questions: To analyze the main topics of questions asked about your niche
Poor sentiment in AI responses can undo months of brand-building. Early detection helps you course-correct before it impacts public perception.
And as you make improvements, you can track Favorable Sentiment Over Time from the Perception report:

This data refreshes weekly, so you can react quickly to any drops in sentiment and track improvement over time.
With the Key Business Drivers by Frequency chart, you can drill down into the specific features where AI puts you ahead of (or behind) your competitors.

These reports act like a competitor comparison for how AI sees your niche.
They reveal blind spots, such as:
- Misrepresentations from negative forum threads
- Missing coverage of new product updates or features
By addressing these issues, you can fix the narrative and improve how AI platforms describe your brand.
6. Take Action to Earn More Mentions and Citations
Once you know your position and gaps, it’s time to act. To earn more AI mentions and citations, your content must be direct, trustworthy, and clear.
Create Citation-Worthy Content
AI platforms prefer content that answers questions directly with clear, factual information.
- Lead with the answer. For example, if the prompt is “what is keyword research?”, start with the definition, not background information.
- Use plain, specific language—not jargon. Instead of "Our revolutionary solution leverages cutting-edge technology," write "Our tool finds high-traffic keywords your competitors miss."
- Support claims with data, case studies, and examples. AI systems trust content backed by research and numbers. Include relevant statistics and research in your content, or go the extra mile and create your own studies and original research.
Structure for AI Understanding
- Mirror your heading syntax in the first line of each section. For example, if the heading is "How to Build Backlinks," start with "To build backlinks….”
- Use structured formats AI can parse. Comparison posts with tables and FAQ sections perform particularly well.
- Mention relevant entities clearly, but avoid unnecessary analogies or filler.
Publish Content Beyond Your Website
AI platforms cite many external sources, not just brand domains. Reddit, YouTube, and LinkedIn are among the top domains cited by LLMs.

What does this mean?
AI platforms don’t rely on your site alone. They draw from your entire online footprint and reputation. Reddit, YouTube, LinkedIn, and other platforms are frequently cited by LLMs.
To expand your footprint:
- Engage authentically on forums like Reddit or Quora. Provide helpful answers without spamming.
- Guest post on external platforms. The goal isn’t only to build backlinks but more mentions of your brand across the web. Repurpose content for Medium, Substack, and Linkedin Articles to get more out of every piece you publish.
- Build a YouTube presence. YouTube is one of the most cited domains in AI results, and having a presence there can help establish trust with your audience.
Target High-Intent Topics
Use your Prompt Research findings to prioritize content around topics where:
- AI volume is high but competition is manageable
- You have unique expertise or data
- User intent aligns with your business goals
AI platforms typically cite 3-5 sources per topic. Your goal is to consistently be one of them across entire subject areas, not just one-off mentions.
Getting cited by AI can happen fast, but sustained visibility requires consistent quality credibility, and brand trust.
7. Set Up Daily Tracking for the Prompts That Matter Most
AI outputs evolve fast.
To keep up, use Prompt Tracking for updates on your visibility across ChatGPT and Google AI Mode.
Prompt Tracking runs inside the Semrush Position Tracking tool, so you can monitor AI visibility in the same dashboard as your SEO rankings.
Prompt Tracking gives you:
- Daily visibility changes and long-term trends
- Alerts when you gain or lose visibility
- A dashboard showing competing brands
- Insights into which content drives AI citations
- Exportable reports for easy team sharing
Daily tracking turns guesswork into data-driven optimization. And it's easy to set up.
You can add prompts to a tracking campaign directly from one of the Visibility Overview, Competitor Research, or Prompt Research reports.

Or, head to Prompt Tracking directly and choose ChatGPT or AI Mode to get setup.

Next, you’ll enter your prompts.
AI prompts can be long and detailed, often revealing personas, pain points, and desired outcomes. Track custom prompts that reflect your ideal customer profile.
For example, instead of tracking a keyword-esque list like “prescription glasses,” “glasses for women,” or “blue light glasses online,” you can track custom, detailed prompts like:
- “Where can I buy designer-quality glasses online without paying $400?”
- “Affordable prescription sunglasses with UV protection for frequent travelers”
- “Best place to get stylish glasses if I don’t have vision insurance”
- “How does Warby Parker’s Home Try-On compare to buying glasses in-store?”

Click Start Tracking to launch the tool.
Once it’s done collecting data, you’ll have your dashboard to monitor with daily updates.
Use this info to understand which strategies drive your visibility on AI.
8. Audit Your Site for AI Search Readiness
Run an AI Search Site Audit to check if AI bots can access, understand, and cite your content correctly.
Set up a Site Audit in Semrush. The tool crawls your site and provides an AI Search Health score.

This score is included in every audit, so you can assess AI readiness quickly and often.
Common issues that limit AI visibility include:
- Blocked AI crawlers in robots.txt
- Missing or poorly configured llms.txt files
- Weak internal linking that confuses AI systems
- Incomplete or poor structured data
- Content formats that AI platforms can’t easily process
Fixing these issues now ensures your content stays indexable, understandable, and citable as AI systems continue to evolve.
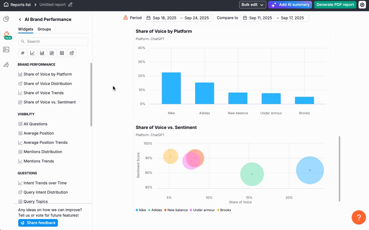
9. Create a Unified SEO + AI Search Performance Report
Stakeholders want proof of results. With Semrush, you can show how SEO and AI search work together in one unified report.
Combine dashboards, tables, and charts to show:
- Growth of AI Overviews
- Traditional SERP performance alongside AI mentions
- Traffic impact from both channels
- Competitors across search and AI platforms
- ROI and conversions from AI SEO investments
Use My Reports to create a PDF or online dashboard. You can also connect with Looker Studio for more customization.

Start from scratch or use templates, including:
- AI Brand Performance
- Marketing Report
- AI Traffic Report
- Google Analytics 4
- And more
In the builder, drag widgets directly into your PDF.

You can also add themes, screenshots, text, and personal notes.

Some key drag-and-drop widgets include:
- AI Traffic Overview (from GA4)
- AI Brand Performance
- Position Tracking Keyword Rankings
- Formatting tools for screenshots and headings
Save your report as an online dashboard so your team has 24/7 access to progress reporting.

Take Control of Your AI Presence
Brands that secure AI citations and mentions—alongside strong rankings—gain a first-mover advantage. Competitors that wait will struggle to catch up.
With Semrush One, you can:
- Benchmark your current AI performance
- Identify AI visibility gaps and opportunities
- Optimize content for AI platforms
- Prove the impact with clear reporting
Your competitors are already optimizing for AI search. Don't let them take the lead.